Case Studies
How To Simplify Construction Scheduling With Advanced Analytics
3 min read | Published

About
The BlackHyve platform is transforming construction project management by streamlining scheduling and optimizing personnel management, ensuring projects are completed with unparalleled efficiency. From coordinating complex timelines to managing diverse teams, BlackHyve's software is designed to take construction project management to new heights.
GoodData advisory hours purchased
80
Weeks to implement the solution
8
Weekly hours saved by eliminating manual graph creation
2 – 4
The company
BlackHyve, a fast-growing SaaS startup, has developed an application to manage the entire construction project lifecycle. Their primary customers — general contractors and owner developers — use the platform to gain better insights into their job sites. The platform monitors various elements such as contractors, weekly checks, tasks, and deadlines.
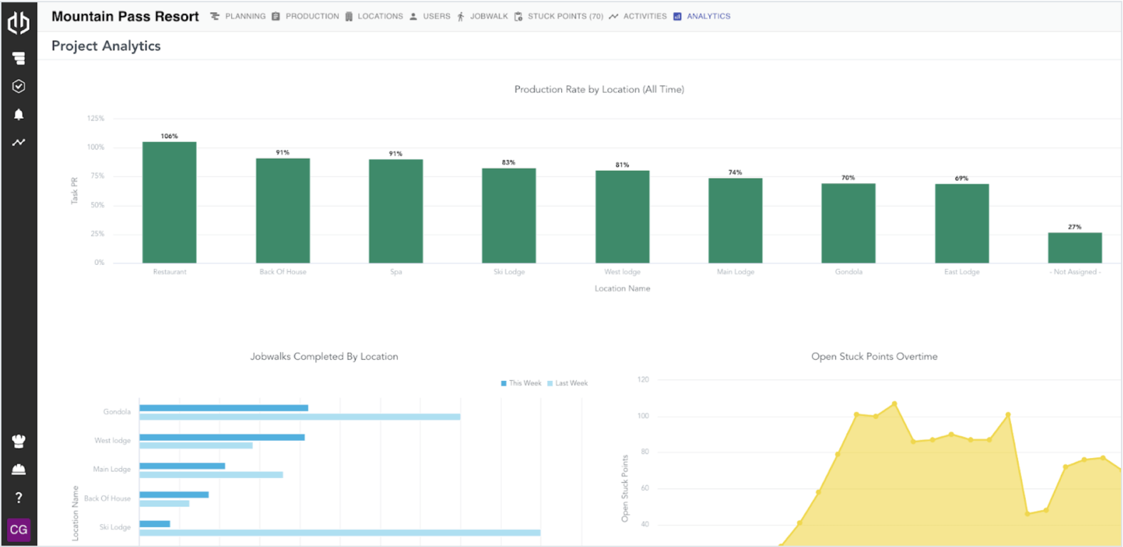
One of BlackHyve’s standout features is Jobwalks, which allows superintendents to record progress in real time while walking the job site and communicating with subcontractors. Chris Gibson, Principal Software Engineer at BlackHyve, explains: “Each week we ask our users to provide data, and with Jobwalks we can review each task to determine if it’s on track. This enables us to assess whether a building project is ahead or behind schedule. Analytics play a crucial role; we take the data our users provide, analyze it by location, contractor, or user, and deliver insights that would otherwise be inaccessible.”
The challenge
Before partnering with GoodData, BlackHyve lacked an effective analytics solution. The team relied on querying production databases to create basic graphs, which was far from ideal. The company wanted to provide users with advanced analytics, necessitating a solid data pipeline and user-friendly tools for slicing, dicing, and displaying data.
Implementing a robust analytics solution was crucial to eliminate the time spent configuring graphs. BlackHyve wanted to maintain its existing data storage methods while embedding analytics directly into its software, offering seamless access to users. Professional support from the analytics vendor would be essential as BlackHyve lacked a large analytics team and would likely need technical assistance to navigate the implementation process.

The solution
GoodData assisted BlackHyve in transforming its analytics architecture, including the development of a Logical Data Model that established a single source of truth, and a workspace hierarchy for sharing dashboards with different customers. The flexibility of the GoodData platform meant BlackHyve didn’t have to migrate to a big data warehouse or data lake, accelerating the implementation process.

With support from GoodData’s professional services team, BlackHyve’s Chris Gibson quickly became proficient in React development. “We used React SDK to embed GoodData’s UI into our app, which took a little getting used to. But now we have a sleek analytics tab that allows customers to view project- specific dashboards. It genuinely looks seamless — you wouldn’t know these analytics come from an external source.”
GoodData’s advanced analytics tools have also increased automation within BlackHyve’s pipeline. The new setup enables GoodData to automatically pull from the data lake, ensuring the entire process is automated.
Top GoodData features that matched BlackHyve’s needs
- Fully embeddable out-of-the-box: BlackHyve wanted to avoid extensive development, so the option to embed with React SDK was a huge plus.
- Technical support: BlackHyve needed the support of a dedicated professional services team to assist with creating the data pipeline and the implementation process.
- MySQL connector: This crucial feature enabled BlackHyve to connect the platform to a MySQL database.
- Ease of Use: BlackHyve particularly liked the drag-and-drop visualization builder.

The result
BlackHyve successfully implemented its new analytics solution and went live in just two months. The company can now effortlessly track task changes and provide sophisticated insights through the GoodData dashboard, delivering valuable information to customers.
Looking ahead, BlackHyve plans to further enhance its analytics capabilities, aiming to empower users to create their own analytics. The company intends to collect more data to offer varied views, diverse graphs, and tailored access to different information within the dashboard. These enhancements will further improve the customer experience.
Does GoodData look like the better fit?
Get a demo now and see for yourself. It’s commitment-free.
